Klaviermechanik-Modelle - N 12 bis 24
N 12 Gebundene Clavichordmechanik
N 13 Ungebundene Clavichordmechanik
N 14 Kielmechanik
N 15 Cristofori-Hammermechanik
N 16 Marius-Hammermechanik
N 17 Schröter-Hammermechanik
N 18 Wiener Prellzungenmechanik
N 19 Englische Stoßzungenmechanik
N 20 Tangentenflügelmechanik
N 21 Moderne Flügelmechanik
N 22 Moderne Pianomechanik
N 23 Moderne Pianomechanik
Es handelt sich bei dieser Objektgruppe um Modelle, die die Firma Neupert dem musikwissenschaftlichen Seminar der Universität Erlangen in den 1930er Jahren zu Studienzwecken gestiftet hat. Solche Mechaniken bildeten in der Klavierbauer-Ausbildung bisweilen den praktischen Anteil der Gesellenprüfung. An den Modellen lässt sich in der Lehre graduell die Entwicklung der Klaviermechanik darstellen (die Numerierung folgt grob der Chronologie), zugleich macht sie das als Dokument wertvoll. Die Modelle stehen in einem narrativen Zusammenhang. Seiten- oder Zwischenentwicklungen fehlen, wie etwa das Bogenklavier, der Pedalflügel (zu raumgreifend für ein Modell) und die oberschlägige Mechanik.
Clavichordmechaniken: N 12, N 13
Die Saiten werden durch Tangenten angeschlagen und zugleich abgeteilt. Die Tangenten sind am Ende flachgeschmiedete Metallstäbchen. Sie befinden sich auf den hinteren Enden der Tasten. Der Anschlag erfüllt eine dreifache Funktion, indem der Anschlag (1) die Saite zum Schwingen bringt und zugleich (2) die Tangente (links) als Begrenzung bzw. Steg fungiert. Durch den Druck auf die Taste ist die Tonhöhe (3) geringfügig variierbar und so als Vibrato einsetzbar. Die andere Saitenrichtung wird durch einen festen Steg begrenzt, der die Schwingung auf den Resonanzboden überträgt. Der linke Saitenteil wird durch Filzstreifen gedämpft. Wird die Taste losgelassen, verlässt die Tangente die Saite, wodurch klingender und gedämpfter Teil wieder zusammenfallen und die Dämpfung wirkt. Das aufgrund seiner Mechanik mit nur einer Hebelwirkung sehr leise Clavichord ist primär als Solo- oder Kammermusikinstrument einsetzbar.
Es gibt die sog. gebundene und die ungebundene (bzw. bundfreie) Clavichordmechanik. Bei der gebundenen Mechanik verwenden zwei nebeneinanderliegende Tasten dieselbe Saite (bzw. bei zweichörigen Instrumenten dasselbe Saitenpaar). Die Tangenten treffen die Saite an um einen Halbton auseinanderliegenden Stellen. Mit der tieferen Taste berührt die auf ihr sitzende Tangente die Saite an einer Stelle, die ferner zum festen Steg liegt, als die Tangente der höheren Taste. Dementsprechend wird die "Bindung" der Tasten an Saiten praktisch vor allem dort eingesetzt, wo zusätzliche Leittöne eingesetzt werden, die in der Regel nicht simultan angeschlagen werden. Die bundfreie Mechanik, die freilich mehr Raum erfordert, beseitigt diese Beschränkung, indem jeder Saite (bzw. jedem Saitenchor) eine Tangente zugeordnet ist. So ist modulatorisch ausgreifende und akkordisch orientierte Musik (z.B. Fantasien des späteren 18. Jahrhunderts) sinnvoll nur auf Instrumenten mit ungebundener Mechanik ausführbar.
Das Modell für die ungebundene Mechanik (N 13) ist momentan (2014-09-11) defekt (Klötzchen mit Saitenanhangstift fehlt), was aber insofern verschmerzbar ist, als die Sammlung über einige Clavichorde verfügt, an denen die simple Mechanik vorgeführt werden kann.
Kielmechanik: N 14
Bei Kielinstrumenten (Cembali, Spinetten/Virginalen, Clavicytherien) werden die Saiten über eine Klaviatur durch mechanisch bewegte Kiele angezupft. Die Taste wirkt als Hebel, der ein Holzstäbchen (Docke oder Springer), an dem ein Plektrum (Kiel) und ein Dämpferfilz angebracht sind, hochdrückt. In der Aufwärtsbewegung reißt der Kiel die Saite an, während der Dämpfer aufgehoben wird. Wird die Taste losgelassen, fällt die Docke in die Ausgangsposition zurück. Zugeich dämpft der Filz die Schwingung der Saite ab.
Hammermechaniken
Um 1700 wuchs der Wunsch, die freie dynamische Skalierbarkeit und Kraftübertragung von Zupfinstrumenten, vor allem aber Hackbrettern auf Chordophone mit Klaviatur zu übertragen. Ästhetisches Vorbild war wohl v.a. das galante Spiel des europaweit auftretenden Virtuosen Pantaleon Hebenstreit (1668–1750), der ein eigenes Hackbrett konstruiert hatte. (Literatur: Sarah E. Hanks, Pantaleon's Pantalon: An 18th-Century Musical Fashion, in: The Musical Quarterly 55 (1969), S. 215–222. Vgl. Hackbrett N 7).
Cristofori-Hammermechanik: N 15
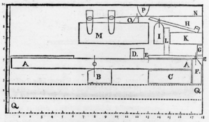
Das Modell zeigt ein fortgeschrittenes Stadium der berühmten Mechanik des italienischen Instrumentenbauers Bartolomeo Cristofori (1655–1731), der 1690 von Ferdinando de' Medici, dem Sohn des toskanischen Großherzogs Cosimo III. de Medici, als Instrumentenbauer und -stimmer an seinen florentiner Hof geholt wurde. In den 1690er Jahren begann Cristofori die Arbeit an einer neuen, im Anschlag dynamischen Klaviermechanik. Das Musikinstrumenten-Inventar des Hofs aus dem Jahr 1700 verzeichnet ein "arpicembalo che fà il piano e il forte" (ein Cembalo, auf dem man leise und laut spielen kann). Dieses Instrument wird gewöhnlich auf das Jahr 1698 datiert und gilt als erstes Hammerklavier. Cristoforis Erfindung der Hammermechanik wurde der Öffentlichkeit erstmals durch einen Aufsatz des Gelehrten Marchese Scipione Maffei bekannt gemacht (Nuova invenzione d'un Gravecembalo col piano, e forte; acciunte alcune considerazioni sopra gli strumenti musicali, in: Giornale dei Letterati d'Italia, Tomo quinto, Venedig 1711, articolo IX, S. 114–159). Maffei übernahm die Beschreibung in seine Anthologie Rime e prose (Venedig 1719), eine deutsche Übersetzung des Dresdner Hofpoeten (und Freundes von Gottfried Silbermann) Johann Ulrich von König erschien 1725 in Johann Matthesons Critica Musica unter der Rubrik "Musicalische Merckwürdigkeiten" (Des Marchese, Scipio Maffei, Beschreibung eines neuerfundenen Claviceins, auf welchem das piano und forte zu haben, nebst einigen Betrachtungen über die Musicalische Instrumente), Tomus secundus, 21. Stück, Pars VIII, S. 335–342. Die deutsche Übersetzung zu Maffeis Mechanikskizze (siehe links) lautet folgendermaßen, in Klammern Maffeis Wortlaut:
A. Die Saite. (corda.)
B. Der Boden zu den Clavieren oder dem Anschlag. (telajo, o sia pianta della tastatura.)
C. Die Claviere, oder die ersten Heber, welche mit den Pföckgen die andren in die Höhe treibt. (tasto ordinario, o sia prima leva, che col zoccoletto alza la seconda.)
D. Das Pflöckgen, Zäpfen oder Holtz-Schu an dem Anschlag. (zoccoletto del tasto.)
E. Die zweyte Hebe, wo, auf jeder Seiten, eines von den Neben-Stützgen fest gemacht ist, die das Züngelgen halten. (seconda leva, alla quale sono attaccate una per parte le ganasce, che tengono la linguetta.)
F. Der Angel oder Stifft in der zweyten Hebe. (perno della secona leva.)
G. Das bewegliche Zünglein, welches, wann es mit der zweyten Hebe sich in die Höhe schiebt, auf das Hämmerchen anstößt. (linguetta mobile, che alzandosi la seconda leva, urta, e spinge in su il martello.)
H. Die Nebenstützgen auf beyden Seiten, worin das Züngelchen eingefaltzt ist. (ganasce sottili, nelle quali è imperniata la linguetta.)
I. Ein fester Messing-Drat, oben an der Spitze breit geschlagen, der das Züngelchen fest hält. (filo fermo d'ottone schiacciato in cima, che tien ferma la linguetta.)
L. Eine Feder von Messing-Drat, die unter dem Züngelchen liegt, und es gegen dem festen Drat angestossen hält, den es hinten hat. (molla di fil d'ottone, che va sotto la linguetta, e la tiene spinta verso il filo fermo, che ha dietro.)
M. Das Kammholtz, wo in der Reihe die Hämmerchen eingelegt sind. (pettine, nel quale sono seguitamente infilati tutti i martelletti.)
N. Das Rädgen an den Hämmerchen, so in dem Kammholtz verborgen sind. (rotella del martello, che sta nascosta dentro al pettine.)
O. Das Hämmerchen, welches von unten her durch das Züngelchen angestossen, die Saite mit dem Elends-Leder anschlägt, womit es oben bedeckt ist. (martello, che spinto per di sotto dalla linguetta va a percuoter la corda col dante, che ha su la cima.)
P. Die Kreutzweise-geschrenkte seidene Schnürchen, zwischen welchen die Stiele der Hämmerchen aufliegen oder ruhen. (incrociatura di cordoncini di seta, fra' quali posano l'aste de' martelli.)
Q. Das Schwänzgen der zweyten Hebung, das sich niedergibt, wann sich die Spitze erhebt. (coda della seconda leva, che si abbassa nell'alzarsi la punta.)
R. Das Register oder die Reihe Springerchen oder Dämpfer, die, so bald der Griff andrückt, sich herabfügen, und die Saiten freylassen, hernach gleich wieder an ihren Ort zurückspringen, um den Schall zu hemmen. (registro di salterelli, o spegnitoj, che premato il tasto si abbassano, e lasciano libera la corda, tornando subito a suo luogo per fermare il suono.)
S. Der völlige Querbalcken zur Verstärkunge des Holtzkamms. (regolo pieno per fortezza del pettine.)
Es handelt sich bei dieser Beschreibung um Cristoforis ersten Mechanik-Entwurf, eine Modell-Umsetzung (von 1875) durch Cesare Ponsicchi, dem Restaurator des heute in Rom befindlichen Cristofori-Hammerflügels, findet sich in Florenz (Inv.-Nr. 1988/103 Cherubini). Später entwickelte Cristofori die Mechanik weiter. Die zweite Entwicklungsstufe ist in unserem Mechanik-Modell repräsentiert, siehe die Beschreibung und das Slow-Motion-Video unten.
Vergleichsmechaniken: Germanisches Nationalmuseum Nürnberg, Inv.-Nr. MINe298_C (Provenienz: Reinhold Neupert); ebenda, Inv.-Nr. MIR1191 (Provenienz: Sammlung Ulrich Rück); Zwei Rekonstruktionen von Cesare Ponsicchi (1875, für die in Florenz veranstaltete Ausstellungsfeier zu Ehren Cristoforis im Mai 1876): Galleria dell'Accademia - Dipartimento degli strumenti Musicali - Firenze, 1988/104 Cherubini.
Drei originale Hammerflügel aus der Werstatt Cristoforis sind erhalten: Museum für Musikinstrumente der Universität Leipzig, Inv.-Nr. 170; Metropolitan Museum of Art New York, Crosby Brown Collection, Inv.-Nr. 1889 (89.4.1219); Museo Nazionale degli Strumenti Musicali di Roma.
Durch Druck auf die Taste (A) drückt die Stoßzunge (B) den Hammer (D) via Treiber (C) gegen die Saite (E). Gleichzeitig hebt sich der Dämpfer (F), so dass die Saite frei schwingen kann. Der Fänger (G) dient zur Stabilisierung des Hammers.
N 15: Cristofori-Hammermechanik. Bild mit Erläuterung: Roland Kolb. Slow-Motion-Film: Quirin Eibl & Roland Kolb (© 2014)
Marius-Hammermechanik: N 16
Hammermechanik des Franzosen Jean Marius. Marius, der bereits 1700 von der Pariser Académie des Sciences sich als Erfinder des Clavecin brisée ein Patent hatte ausstellen lassen, präsentierte derselben Institution 1716 seine Erfindung von Hammermechaniken. Bekannt sind die Mechaniken aus den Stichen folgender Publikation der Académie: Machines et Inventions approuvées par l'Académie Royale des Sciences, Tome troisième, Paris 1735 [Digitalisat der ULB Sachsen Anhalt]. Die Veröffentlichung zeigt drei Mechaniken von Marius, zwei Hammermechaniken (Clavecin à maillets), eine ohne, die andere mit Dämpfern und Effekten, und eine gemischte Kiel- und Hammer-Mechanik (Clavecin à maillets et sautereaux). Die Mechaniken sind bislang in keinem erhaltenen Instrument nachweisbar.
Durch Druck auf die Taste (A) wird der Hammer (B) via Hebelwirkung gegen die Saite (C) geschleudert.
N 16: Marius-Mechanik. Bild mit Erläuterung: Roland Kolb. Slow-Motion-Film: Quirin Eibl & Roland Kolb (© Studiensammlung Musikinstrumente & Medien 2014).
https://www.youtube.com/watch?v=KLtM3am0aYM
Literatur:
– Albert Cohen: Music in the French Royal Academy of Sciences. A Study in the Evolution of Musical Thought, Princeton: Princeton University Press 1981.
– Ders.: Jean Marius' clavecin brisé et clavecin à maillets revisited: the dossier Marius at the Paris Academiy of Sciences, in: Journal of the American Musical Instrument Society 13 (1987), S. 23–38.
– Jean-Claude Battault: Les premiers pianoforte français, in: Thomas Steiner (Hg.): Instruments à claviers, expressivité et flexibilité sonore: Actes des rencontres internationales harmoniques, Lausanne 2002, Bern u.a.: Peter Lang 2004, S. 89–111, bes. 91–93.
– Giovanni Paolo Di Stefano: The clavecins à maillets of Marius and Veltman: new observations on some of the first pianos in France, in: Early Music 39 (2011), S. 35–56.
Unter den frühen Hammermechaniken ist die von Marius die simpelste: Die Taste schleudert als Hebel das an einem Stift geführte Hämmerchen ohne mechanischen Zwischenschritt gegen die Saite. Hierbei ist die unerwünschte Nebenwirkung, dass das Hämmerchen zurück- und nochmals gegen die Saite prallt, nicht auszuschließen. Die Saiten sind im Teil-Modell ungedämpft (die Grafik der Patentschrift zeigt einen Dämpfungsmechanismus).
Vergleichsmechanik: Nürnberg, Germanisches Nationalmuseum, Inv.-Nr. MINe298_D.
Schröter-Hammermechanik: N 17
Christoph Gottlieb Schröter (1699–1782), seit 1732 Organist in Nordhausen, ab 1739 Mitglied von Lorenz Mizlers "Correspondierender Sozietät der musikalischen Wissenschaften", hatte in seiner Jugend zwei Pianofortemechaniken erfunden, deren Modelle er 1721 am Dresdner Hof präsentierte. Die Modelle ließ er zurück und fand sich später, durch den einsetzenden Pianofortebau, seiner Urheberschaft beraubt. Sein Modell, das über eine durch einen Treiber emporgeschleuderte Tangente (bzw. Springer) den Hammer gegen die Saite stößt, hat recht wenig mit den eleganteren Hebelumsetzungen des Florentiners gemein, an denen sich Silbermann orientierte. Schröter forderte das Recht auf die Erfindung der Hammermechanik (schlechthin) in einem Sendschreiben an Sr. Hoch-Edlen, den Herrn Magister Lorenz Mizler (Nordhausen 1738) ein, das der Adressat in seiner Zeitschrift, der Musicalischen Bibliothek, Bd. III, Stück 3 (1747), S. 464-477, abdruckte (zur Erfindung S. 474-476). Den Bericht erweiterte Schröter in einem Brief an Friedrich Wilhelm Marpurg, der es in seinen Kritischen Briefen über die Tonkunst, Bd. III, Stück 1 (1764), S. 81–87, 89–95, 98–104, veröffentlichte. Schröter gedachte der Angelegenheit noch in der in seinem Todesjahr publizierten Lezten Beschäftigung mit musicalischen Dingen (Nordhausen 1782, S. 5). Am wertvollsten erweist sich der durch Marpurg wiedergegebene Bericht, der mit Zeichnungen und einer ausgiebigen Beschreibung versehen ist, die es erlauben, die Modelle zu rekonstruieren. [Hier zum Quellentext; Bd. 3.1 der Kritischen Briefe, nach dem die Zeitschrift abbricht, ist nur selten erhalten, im Reprint (Hildesheim 1974) ist der begonnene Teilband nicht enthalten.]
Wie Schröters Proklamation später benutzt wurde, um den Deutschen gegen den Italiener als eigentlichen Erfinder des Pianoforte auszuspielen, kann man lesen bei Paul 1868. Nachgebetet wurde die Mär noch 1903 in Paul de Wits Zeitschrift für den Instrumentenbau, obwohl sie bereits 30 Jahre zuvor von Robert Eitner entkräftet worden war. Dass Eitner später den Nordhäusener in Anspielung auf dessen Körpergröße als "ganz kleine[s] Männchen" depraviert hat, der selbstgefällig, doch verspätet, die Musikwelt auf seine Erfindung aufmerksam gemacht habe, entspricht dem großspurig urteilenden Wissenschaftsjargon um 1900. Immerhin wird ihm keine absichtliche Täuschung unterstellt. – Die Kopien oder Nachahmungen mehrerer Klavierbauer, die Schröter erwähnt, lassen sich momentan nicht mehr (bzw. noch nicht) nachweisen.
Literatur:
– [Anon.], "Christoph Gottlieb Schröter, der Erfinder der Hammermechanik und Vater des Pianofortebaues", in: Zeitschrift für den Instrumentenbau, Jg. 24 (1903), Nr. 7, S. 177–180.
– Robert Eitner, "Ein altes Pianoforte", in: Monatshefte für Musik-Geschichte, Jg. V, Nr. 2 und 3 (1873), S. 17–28, 33–40 (mit Falttafel)
– Robert Eitner, Art. "Schröter, Christoph Gottlieb", in: Allgemeine Deutsche Biographie, Bd. 32 (1891), S. 558–560 <> Oscar Paul: Geschichte des Claviers vom Ursprunge bis zu den modernsten Formen dieses Instruments nebst einer Uebersicht über die musikalische Abtheilung der Pariser Weltausstellung im Jahre 1867, Leipzig 1868, S. 85–114.
Vergleichsmechanik: Nürnberg, Germanisches Nationalmuseum, Inv.-Nr. MIR 1192.
Durch Druck auf die Taste (A) wirft der Treiber (B) den Springer (C) gegen den Hammer (D), wodurch dieser an die Saite (E) geschlagen wird. Dabei wird durch den Aufsatz (F) der Taste und dem Stimmstock ("Wirbelpfoste") (G) der Tastenhub reguliert.
N 17: Schröter-Mechanik. Bild mit Erläuterung: Roland Kolb. Slow-Motion-Film: Quirin Eibl & Roland Kolb (© Studiensammlung Musikinstrumente & Medien 2014)
Prellzungen-Mechanik mit Einzelauslösung: N 18
Mechanik, die vom Augsburger Klavierbauer Johann Andreas Stein (1728–1792) um 1770 erfunden und perfektioniert wurde. Da vorwiegend Wiener Instrumentenbauer diese Art der Mechanik bis zum Ende des 19. Jahrhunderts verwendeten, wurde sie auch Wiener Mechanik genannt. Der Mechanik mit Einzelauslösung geht eine Prellzungenmechanik mit Auslöseleiste voraus (vgl. Nürnberg, Germanisches Nationalmuseum, MIR1194), bei der die mechanische Regulierung für die individuelle Taste sich jedoch schwierig gestaltet, weil der Auslöser ein starres tastaturübergreifendes Teil ist, das nicht am Einzelpunkt verändert werden kann.
Das Mechanik-Modell der Studiensammlung ist defekt, es fehlt der charakteristische Einzel-Auslöser (Schuh). Daher wird zur Beschreibung die Mechanik eines Schiedmayer-Flügels im Gefolge Steins zu Bebilderung herangezogen (vgl. R 14, dort auch Einzelbildvideo)
Literatur: Michael Latcham: The pianos of Johann Andreas Stein, in: Zur Geschichte des Hammerklaviers. 14. Musikinstrumentenbau-Symposium in Michaelstein am 12. und 13. November 1993. Michaelstein 1996, S. 15–49.
Beschreibung: Drückt man das vordere Ende der Taste (A), so stößt das hintere Ende mit der darauf befindlichen Kapsel (B), in welcher der Hammer (C) an einer Achse aufgehängt ist, gegen die sog. Auslösung (D). Genauer gesagt stößt der befilzte Schnabel (E) an die mobile Prellzunge (= Auslösung/"Schuh"). Durch den dabei entstehenden Druck wird der Hammer erhoben. Der mit einer in Schabelrichtung wirkenden Feder ausgestattete Schuh weicht zurück, gibt den Hammer frei, der gegen die Saite (F) geschnellt bzw. geprellt wird. Zentrale Idee ist hierbei die Bündelung der Kraft auf eine Endgeschwindigkeit (Schnellkraft). Beim Zurückfallen des Hammers begibt sich der Schuh rasch wieder in Ausgangs- bzw. Auslöseposition. Maßgeblich für das Anschlagsverhalten der Mechanik ist die sog. Schnabelluft, also der ideale Abstand zwischen Schnabel und Schuh. Neben dem Hammer befindet sich der Dämpfertreiber (G), der beim Hochgehen, also beim Drücken der Taste, den keilförmig zwischen den zwei Saitenchören liegenden Dämpfer (H) anhebt. Nach dem Anschlag fällt der Hammer zurück und wird dabei vom Fänger (I) abgebremst. Dieser Fänger stört den Hammer nicht beim Aufgang, da sich die beiden Komponenten zu dem Zeitpunkt nicht berühren. Erst wenn der Schnabel von der Prellzunge freigegeben wird und die Montur des Hammers nach links, also dem Fänger näher, verlegt wird, trifft der Hammer auf den Fänger. Dies ist erst der Fall, wenn die Saite bereits angeschlagen wurde. {Beschreibung; Michaela Kippes, 2015-01-15}
Englische Stoßzungenmechanik ("single action"): N 19
Die Mechanik, die Johann Christoph Zumpe (1726–1790) in seinen Tafelklavieren verbaute, ist weitaus weniger komplex, als die in den Flügeln Cristoforis oder Silbermanns. Sie wird daher als "Einfache Englische Mechanik" ("single action") bezeichnet. Zumpe, der einer der sogenannten „12 Apostel“ war, die im Siebenjährigen Krieg (Zumpe jedoch bereits 1750) aus Sachsen nach London auswanderten und dort das Hammerklavier bekannt machten, arbeitete zunächst bei Burkat Shudi (Burkhart Tschudi), bevor er 1761 eine eigene Werkstatt eröffnete. Bei der Mechanik seiner Instrumente stößt ein in den Tastenhebel geschlagener starrer Stößer ohne Zwischenglied den Hammer, der einen belederten Hartholzkern besitzt, an. Eine Auslösung ist ebenso nicht vorhanden wie ein Fänger, was zum unerwünschten Nachschlagen der Hämmer führen kann und keine sehr schnellen Repetitionen zulässt.
Durch Zumpes kleine, preiswerte, aber bezüglich Mechanik und Stimmhaltung dauerhafte Instrumente kommt ihm eine wichtige Bedeutung bei der Verbreitung des Tafelklaviers zu: Der neuartige, dynamisch abwechslungsreiche und durch Verwendung hochgespannter Saiten im Vergleich zu den Flügeln Cristoforis und Silbermanns sehr helle und erstmals klavierähnliche Klang, entsprach den damaligen Bedürfnissen der Londoner Musikliebhaber. Deshalb konnten die Instrumente in großer Stückzahl verkauft werden, sodass Zumpe bald nicht mehr in der Lage war, den Bedarf allein zu decken (er arbeitete zunächst mit Gabriel Buntebart zusammen, später mit Meincke Meyer). Seine Instrumente wurden bald vor allem in Frankreich (auch von Erard in Paris) und in Norddeutschland nachgebaut.
Die Verbreitung des Klaviers durch Zumpes Instrumente, die in ihrer Ausstrahlung bis in die USA und nach St. Petersburg wirkte, ist mit der diesbezüglichen Wirkung Cristoforis oder Silbermanns zu vergleichen. Ob Zumpe auch Erfinder der verwendeten Mechanik war, ist allerdings nicht bewiesen. Große Bedeutung im Verbreitungskontext hat Johann Christian Bach, der sich nachdrücklich für die neuen Instrumente einsetzte. Im Juni 1768 spielte er erstmals im Konzert ein Solo auf einem Klavier. Sein Einsatz hat sicherlich viel zur schnellen Verbreitung dieses Klaviertyps in England beigetragen. {20150113 – Marvin Biehler}
Tafelklaviere von Zumpe: University of Edinburgh: 1767, 1768, 1770. Barcelona: Museu de la música: MDMB 645. Washington, D.C., Smithonian – The National Museum of American History: MI*60.1390 (1770). – Instrumente unserer Sammlung mit single action: StW 12 (M. und P. Meijer, Amsterdam 1780), R 17 (L. Kummet, Hersbruck 1791).
Literatur:
– Virginia Pleasants, "The Early Piano in Britain (c1760–1800)", in: Early Music 13 (1985), S. 39–44.
– Warwick Henry Cole, "The Early Piano in Britain Reconsidered", in: Early Music 14 (1986), S. 563–566.
– Richard Maunder, "The Earliest English Square Piano?", in: The Galpin Society Journal 42 (1989), pp. 77–84. – Richard Maunder, "J. C. Bach and the Early Piano in London", in: Journal of the Royal Musical Association 116 (1991), S. 201–210.
– Lance Whitehead und Jenny Nex, "Keyboard Instrument Building in London and the Sun Insurance Records", 1775-87, in: Early Music 30 (2002), S. 4–25.
Durch Druck auf die Taste (A) schleudert der Stößer (B) die Hammerleiste (C) gegen die Saite (D). Gleichzeitig hebt das hintere Tastenende den Dämpfer (E) von der Saite, so dass diese frei schwingen kann.
Durch Druck auf die Taste (A) hebt sich ihr hinteres Ende mit der Pilote (B). Die Pilote stößt den Treiber (C) empor, der wiederum die in einem Rechen stehende Tangente (D) gegen die Saite (F) schleudert. Gleichzeitig hebt sich der Dämpfer (E), so dass die Saite frei schwingen kann.
N 20: Tangentenflügel-Mechanik. Bild mit Erläuterung: Roland Kolb. Slow-Motion-Film: Quirin Eibl & Roland Kolb (© Studiensammlung Musikinstrumente & Medien 2014)
Moderne Klaviermechaniken – N 21 bis 23
N 21: Moderne Flügelmechanik der Firma Langer & Co. (Oskar Langebusch und Franz Langer), 1920er Jahre.
N 22: Moderne Pianomechanik, Firma Neupert, 1920er Jahre.
N 23: Pianomechanik der Firma Langer & Co., 1920er Jahre.



